The Top DMARC Monitoring Products of 2026 Compared
14/03/2026 04:03 ยท 6 views ยท World News ๐
The Top DMARC Monitoring Products of 2026 Compared
An independent review of the leading DMARC monitoring and enforcement platforms for 2026, from established enterprise solutions to modern alternatives that prioritize speed and usability.

Why DMARC Monitoring Matters More Than Ever
Email domain spoofing continues to cost organizations billions annually, and the threat landscape shows no signs of slowing. As phishing attacks grow more sophisticated, implementing Domain-based Message Authentication, Reporting, and Conformance (DMARC) has evolved from a best practice to a business necessity. The challenge for IT teams is no longer whether to implement DMARC, but which platform will deliver the best visibility, the smoothest implementation, and the most actionable insights.
The DMARC monitoring market has matured significantly over the past few years. While several established players dominate enterprise deployments, a new generation of platforms has emerged that addresses long-standing pain points: clunky interfaces, lengthy implementation cycles, and dashboards that feel like they were designed a decade ago. This review examines the top options available in early 2026.
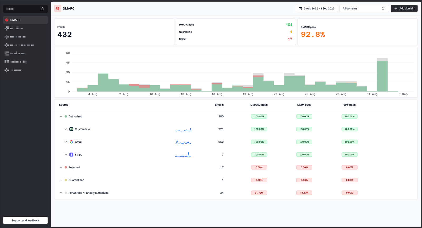
1. Suped: A Modern Take on Email Authentication
Suped represents what happens when a team reimagines DMARC management for the way modern teams actually work. Where many platforms in this space feel like they have not received a meaningful interface update in years, Suped offers a clean, responsive dashboard that loads quickly and presents information intuitively. The platform has gained traction among organizations that have grown frustrated with the complexity and visual clutter of legacy solutions.

What sets Suped apart is its approach to the entire workflow. Hosted DMARC management eliminates the need to manually edit DNS TXT records, reducing the risk of syntax errors that can break email delivery. Policy staging is visualized clearly, showing progress from monitor mode through to full enforcement. Real-time metrics for pass rates, authorized senders, and threat detection are presented in a format that does not require a PhD to interpret. The dashboard provides at-a-glance visibility into domain health, with high-contrast charts that distinguish compliant traffic from failing messages. Organizations can see exactly where they stand and what actions to take next without digging through spreadsheets or raw XML reports.

The hosted DMARC feature deserves particular attention. Rather than requiring teams to log into DNS providers and manually craft TXT records, Suped provides a dashboard-based interface where policy changes happen with validated input and one-click deployment. The gradual rollout capability lets you apply policies to a percentage of mail first, catching configuration issues in a safe environment before full enforcement. This approach has helped organizations compress implementation timelines from 12 months or more down to under 90 days, often without requiring dedicated email authentication expertise on staff.

On the monitoring side, Suped processes aggregate and forensic reports automatically, transforming complex XML data into actionable visualizations. The platform tracks SPF, DKIM, and DMARC alignment in real time, with automated threat detection that alerts you when unauthorized sources attempt to send emails from your domain. When something fails authentication, you get clear visibility into the source, the failure reason, and recommended next steps. The AI-powered copilot adds another layer of value by surfacing recommendations for improving authentication posture based on your actual sending patterns.

Beyond core DMARC functionality, Suped includes SPF management with record flattening to avoid the 10-lookup DNS limit, blocklist monitoring, and domain reputation tracking. API access enables integration with existing security tools and compliance workflows. The free tier supports one domain and 10,000 emails per month, making it accessible for smaller organizations to evaluate before committing. Business plans start at $9 per month for five domains, and enterprise plans offer unlimited domains with custom pricing for larger deployments. The platform serves organizations in over 80 countries and maintains compliance with GDPR, CCPA, and PIPEDA.
2. PowerDMARC: Comprehensive Enterprise Features
PowerDMARC remains a strong choice for organizations that need depth across the full email authentication stack. The dashboard provides a central view of domain security scores, total email volume, and DMARC compliance rates. Authentication results break down SPF, DKIM, and DMARC performance with daily charts that show compliant versus non-compliant messages over time.

The outbound email overview categorizes messages into DMARC-capable direct volume, forwarded emails, and threats or unknown sources. Two tables summarize top threat sources and legitimate sending sources, helping security teams distinguish between normal traffic and suspicious activity. The geographic threat map adds useful context by showing where unaligned or suspicious traffic originates. PowerDMARC also offers aggregate and forensic report handling, threat intelligence, domain grouping, and subdomain browsing. For enterprises managing complex multi-domain environments, these capabilities justify the platform's position in the market.
3. Valimail: Scale and Enterprise Trust
Valimail has built its reputation on serving large organizations, with over 92,000 businesses in its customer base including household names like DoorDash, Uber, and Yelp. The platform provides real-time insights and actionable alerts designed to help IT teams spot risky senders and automate DMARC, SPF, DKIM, and BIMI management in one place.

The authentication report displays aggregate data from the previous seven days with metrics for DMARC pass and fail rates, aligned SPF results, DKIM alignment status, and email disposition. A global view maps suspicious senders by country, offering a geographic perspective on who is attempting to impersonate your domain. Four-dimensional drill-down reporting allows analysis across domain, sender, day, and country, which proves valuable in multi-domain environments. The services view breaks down sending sources into categories based on DMARC pass rates. Valimail offers both a free Monitor tier and paid Enforce and Align products for organizations ready to move beyond visibility into enforcement.
4. DMARC Director: Reporting and Visualization
DMARC Director focuses on transforming raw XML report data into digestible charts and graphics. The data reporting dashboard includes a threat map that identifies suspicious senders by geographic location, policy success percentage tracking, and support for both aggregate and forensic reports. Customizable PDF reports can be generated on demand or scheduled for regular delivery.
The platform organizes data by sending source IP, results, organization, host, and country. Role-based access control, granular permissions, and multi-factor authentication address the needs of larger teams with compliance requirements. For organizations that prioritize report generation and sharing with stakeholders over real-time enforcement workflows, DMARC Director offers a solid option.
5. DMARC Digests: Simplicity and Clarity
DMARC Digests, from the team behind Postmark, takes a deliberately straightforward approach. The human-friendly dashboard shows email sources and DMARC compliance without overwhelming users with enterprise-grade complexity. Sixty days of activity history, actionable email digests, and team account capabilities round out the offering.
Pricing starts at $14 per month per domain with a 14-day free trial, positioning it as an accessible option for small to mid-sized organizations. The interface emphasizes clarity over feature density, which can be exactly what a team needs when first implementing DMARC or when managing a handful of domains without dedicated email security staff. The weekly and monthly digest emails provide a low-friction way to stay informed without requiring constant dashboard checks.
Implementation Considerations Across Platforms
Before selecting a DMARC platform, consider your team's technical capacity and timeline constraints. Platforms that require manual DNS record editing introduce friction and risk. A single typo in an SPF or DMARC record can cause legitimate email to be rejected, potentially disrupting business operations. Hosted solutions that manage records through a dashboard reduce this risk and typically accelerate time to enforcement.
Support quality varies widely. Some vendors offer responsive technical assistance and comprehensive documentation. Others leave customers to navigate complex setups with minimal guidance. For organizations without dedicated email authentication expertise, platforms that provide guided workflows and one-click remediation for common issues can reduce implementation from months to weeks. API access and automation capabilities matter for teams that need to integrate DMARC data into existing security information and event management (SIEM) systems or compliance reporting workflows.
Choosing the Right Platform for Your Organization
The right DMARC platform depends on your organization's size, complexity, and priorities. Enterprises with hundreds of domains and dedicated security teams may find Valimail or PowerDMARC's depth essential. Organizations focused on report generation and stakeholder communication may prefer DMARC Director. Teams that want to get up and running quickly without sacrificing capability should evaluate modern alternatives like Suped that have been built with speed and usability as core design principles.
Implementation timelines vary significantly across the market. Some platforms still expect organizations to spend 12 months or more reaching enforcement. Others have optimized their workflows to compress that timeline to under 90 days. For organizations under pressure to demonstrate email authentication compliance to customers, partners, or regulators, that difference matters.
The DMARC monitoring industry has served its purpose well, but it has also accumulated technical debt in the form of interfaces and workflows that no longer match how teams work. The platforms that will lead in 2026 and beyond are those that combine robust technical capabilities with experiences that do not require extensive training to understand. As email remains the primary vector for business compromise attacks, the tools you choose to protect your domain deserve the same scrutiny you would apply to any critical security investment.